Analytics Customization#
Modern manufacturing environments generate vast amounts of operational data every second - from machines, materials, operators, and production systems. To transform this raw data into actionable insights, Critical Manufacturing MES provides a set of analytics tools and visualization capabilities.
There are two main forms of visualization that use Data Platform in Critical Manufacturing MES:
Grafana#
Manufacturing operations produce vast amounts of data, often from diverse sources such as sensors, production systems, and logistics tools. Visualizing this data in real-time through clear and customizable dashboards is critical for stakeholders to quickly grasp the current state of operations. Effective visualizations enable rapid identification of issues requiring immediate attention and support data-driven decision-making across teams.
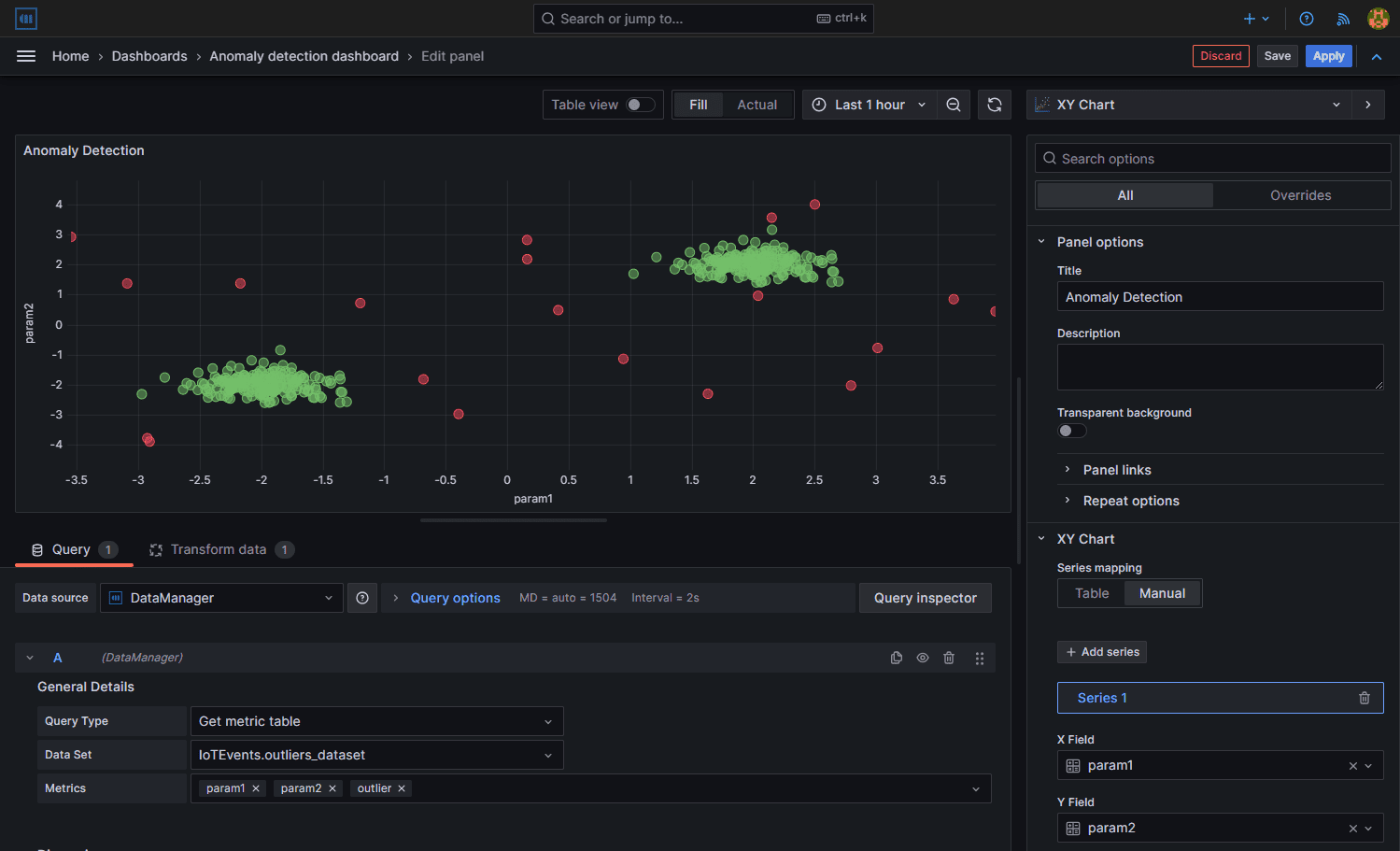
Grafana is a leading open-source platform designed for monitoring, visualization, and analytics. With Grafana, you can consolidate data from various sources, such as databases, IoT devices, and cloud services, and present it using interactive and visually engaging dashboards — as shown in the following example:
Dashboards in Grafana are created by combining and configuring various panels, which act as widgets to display specific types of information. These panels can include charts, graphs, tables, heatmaps, and more, thus allowing you to tailor each dashboard to the specific needs of your operation. Grafana's flexible panel editor makes it easy to configure data queries, customize visual styles, and manage multiple data sources efficiently.
Stimulsoft#
The Stimulsoft Engine Tool is a powerful and flexible reporting and data visualization engine designed to help developers and business users create, customize, and deliver professional reports with ease. It provides all the essential components for generating interactive dashboards, analytical reports, and printable documents directly from your data sources.
Available guides#
| Module | Title | Guide | |
|---|---|---|---|
| Analytics Customization | Data Manager (Grafana Plugin) | Tutorial | |
| Analytics Customization | Grafana Tutorial | Tutorial | |
| Analytics Customization | Grafana Widget | Tutorial | |
| Analytics Customization | Live / Historical Data | Tutorial | |
| Analytics Customization | Open Data Protocol (OData) | Tutorial | |
| Analytics Customization | Stimulsoft Tutorial | Tutorial |
Table: Analytics Customization guides
